TNC exporter #

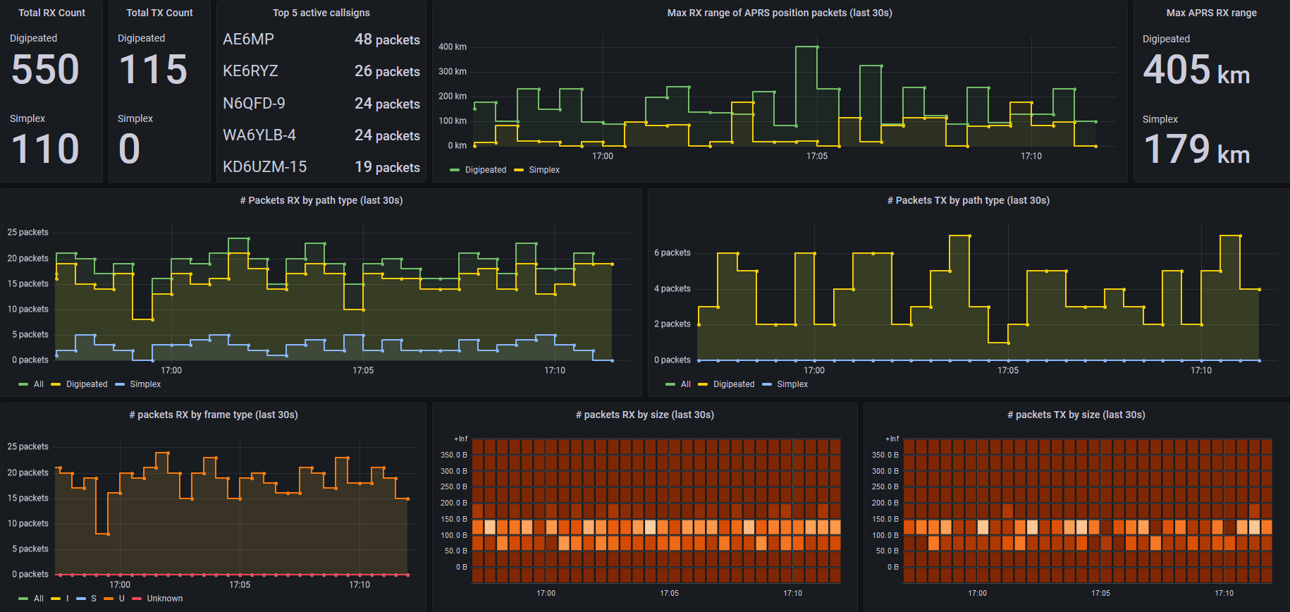
Screenshot of TNC exporter’s Grafana dashboard, collecting metrics from direwolf decoding the WA8LMF TNC test CD
A prometheus exporter for collecting metrics from a terminal node controller (TNC) used in packet radio networks. These metrics can be visualized in grafana using the included dashboard. It utilizes the AGW or KISS TCP/IP interfaces provided by the software TNC direwolf. Other TNCs such as UZ7HO sound modem and AGW Packet Engine that provide AGW or KISS interfaces may also work, but are not officially supported or tested.
For more information or to download, visit the github repository.